[
redteam
.
to
]
Tools
Submit
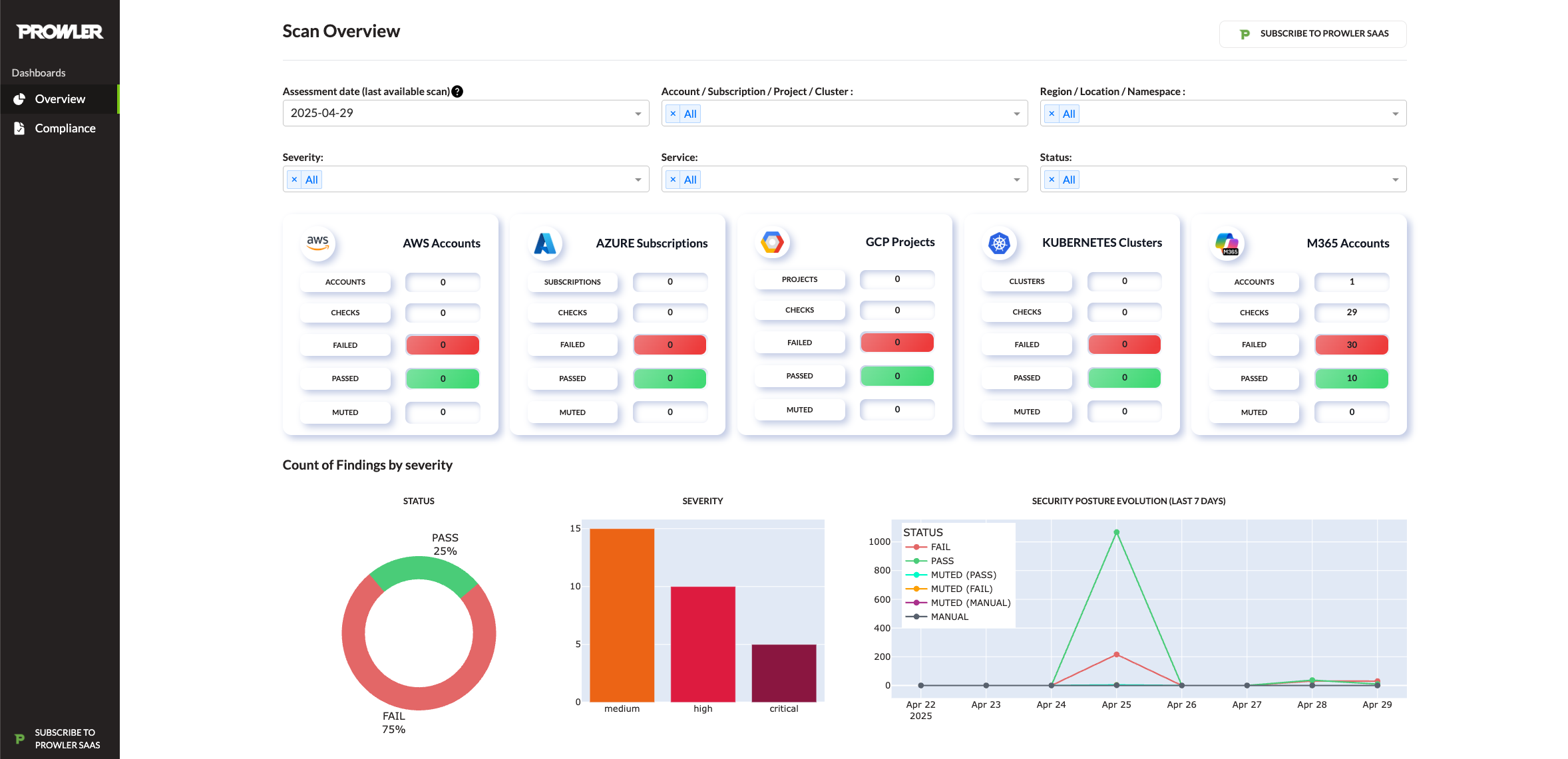
Screenshots
×
Example Usage
Copy
prowler <provider>